Shortcuts

Waste Water Treatment

Waste Water Treatment System automatically deals with a series of process such as sediment, chemical input, the first precipitation, aeration, the last precipitation, sludge thickening, disinfection, discharge, and monitors it. PC in each section monitors and controls the related areas, and one in master control supervises generally only necessary points through the PLCSCAN program. It is designed to monitor the process in both the relevant section and master control.

While PC in each area monitors and controls the related area, one in the master control selects just points necessary and integrately supervises them via PLCSCAN program. It is designed to monitor at the same time the field both in the relevant areas and the master control.

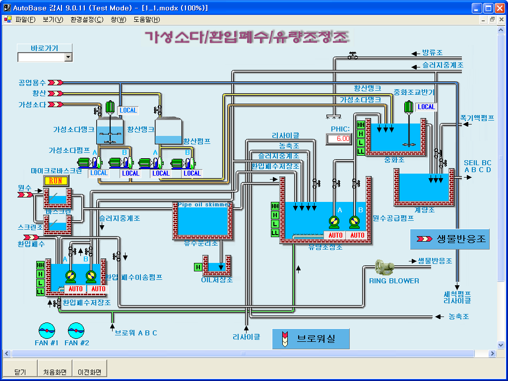
Chemical Treatment Screen

  • Displays sediment, chemical treatment, distribution process.
  • Sewage going by way of sediment moves to the first settling pond which follows appropriate chemical treatment.
  • Each process progresses automatically according to set points.

Fist Sewage Supply Screen

  • Shows that the first sewage inflow moves to sewage disposal plants via transit pumping plants.

Sludge Thickener Screen

  • Sludge Thickeners function to enrich sludge made in the process of precipitation.
  • They make separated sludge after concentration flow in dissolution process, or go back to the inflow water tank to treat it repeatedly.

Sludge Treatment Screen

  • Indicates the process of emission of sludge created in sludge enrichment after dissolution and mixture.

Precipitation Tank/ Precipitation Tank Screen

  • Sewage, precipitated, and passed through aeration tanks, moves to the final sedimentation tanks by means of aeration tanks.

Filtration Facility Screen

  • Sewage, got through the final sedimentation tank, filtered, and disinfected, discharges.
[AUTOBASE Inc.]   1201, Biz Center, SKn Techno Park, 124, Sagimakgol-ro, Jungwon-gu, Seongnam-si, Gyeonggi-do   
(Tel) 031-776-0800, (Fax)031-776-0802